Краткий обзор КРУГ-2000
SCADA КРУГ-2000 — это средство для построения автоматизированных систем управления объектами предприятий, систем телемеханики, для решения задач учёта энергоресурсов и диспетчеризации. Является 100% импортозамещающим продуктом. Система SCADA КРУГ-2000 от компании-разработчика НПФ «КРУГ» предназначен для автоматизации управления технологическими процессами на промышленных предприятиях. Он позволяет осуществлять сбор, обработку и анализ данных с различных датчиков и устройств, обеспечивая эффективное управление производственными процессами.
Система КРУГ-2000 подходит для компаний различного масштаба — от средних предприятий до крупных корпораций. Она может быть использована в различных отраслях, где требуется автоматизация управления технологическими процессами, включая энергетику, нефтегазовую промышленность, металлургию и другие производственные сферы. SCADA КРУГ-2000 представляет собой мощный современный инструмент быстрой и качественной разработки АСУ ТП, в котором воплощён более чем тридцатилетний опыт создания систем автоматизации для различных отраслей, включая энергетику, газовую, нефтяную, химическую, пищевую промышленности, стройиндустрию, ЖКХ, теплосети, водоканалы и других.
Функциональные возможности SCADA КРУГ-2000:
-
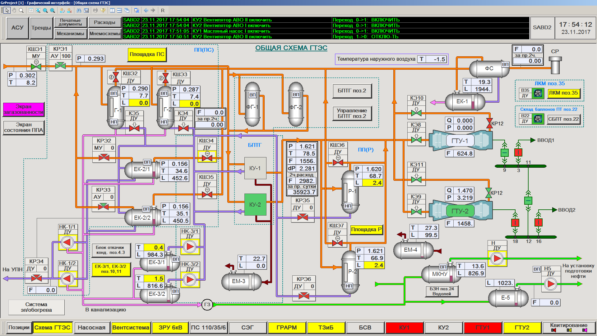
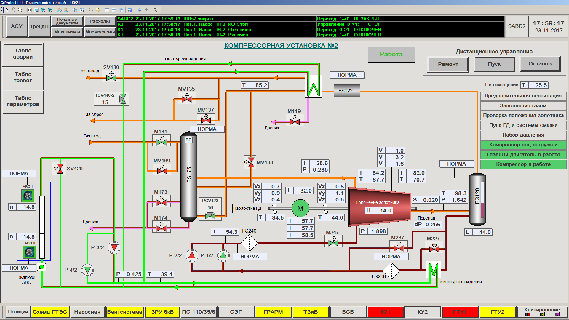
Визуализация процессов. Отображение текущих параметров и состояния технологического процесса через графические интерфейсы для оперативного анализа ситуации.
-
Резервирование систем. Обеспечение 100% «горячего» резервирования информационных сетей, серверов баз данных и архивов для бесперебойной работы.
-
Управление оборудованием. Дистанционный контроль запуска, остановки и изменения режимов работы технологического оборудования.
-
Архивирование данных. Хранение исторических данных на контроллере с возможностью создания распределённых баз данных.
-
Обновление ПО. Возможность обновления базы данных и прикладного программного обеспечения без остановки системы.
-
Разработка программ. Создание технологических программ для станций оператора и контроллеров в единой среде разработки.
-
Работа с базами. Динамический многосерверный доступ графических клиентов к различным группам серверов БД.
-
Обработка сигналов. Вывод обобщённой сигнализации с подключаемых серверов для оперативного реагирования.
-
Редактирование БД. Возможность изменения базы данных в режиме реального времени без прерывания работы.
-
Загрузка ПО. Быстрая загрузка прикладного программного обеспечения на все компоненты АСУ ТП одной кнопкой.
-
Конвертация данных. Поддержка конвертации информации в форматы Excel, XML и ASCII для удобного экспорта/импорта.
-
Телемеханика. Наличие специализированного канала связи для удалённого мониторинга и управления.
По сведениям компании-разработчика, SCADA КРУГ-2000 управляет опасными объектами предприятий таких крупных компаний, как Газпром, Роснефть, Сургутнефтегаз, Газпромнефть, Транснефть, Т Плюс, ОГК-2, ТГК-2, Интер РАО, Фортум, Э.ОН Россия, Мосэнерго, Татэнерго, Квадра и других.
Подробнее: https://www.krug2000.ru/products/ppr/scada-2000.html














